CNBC says Google’s “AI story” strengthens. The data says otherwise.
By Alan Jacobson, Systems Architect & Analyst
CNBC says Google’s AI story is strengthening, citing Gemini 3 as the proof point.
If that were true, some adoption signal should be visible after Gemini 3’s mid-November rollout.
What the data shows instead
- No app adoption inflection
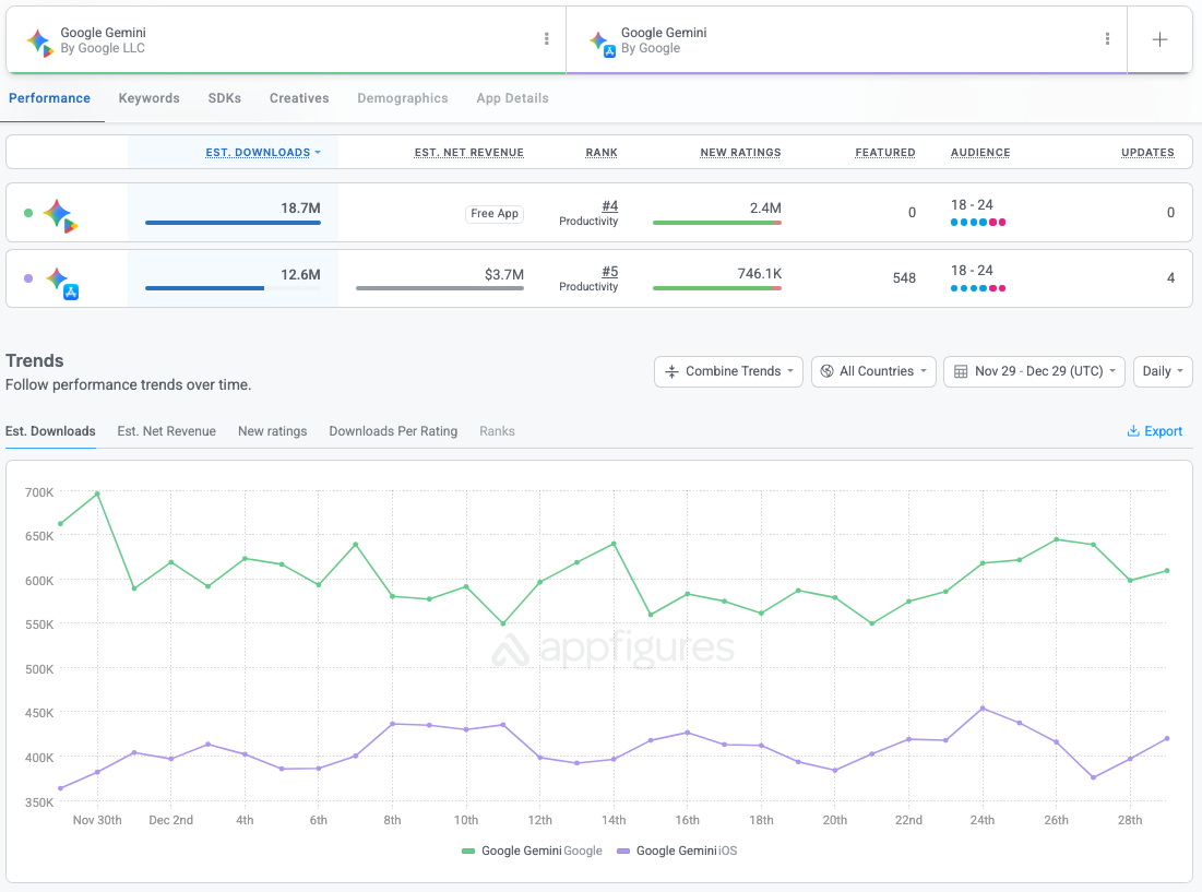
AppFigures data shows daily Gemini downloads on iOS and Android have remained flat since mid-November. The pattern is range-bound, not accelerating. - No web traffic growth
SimilarWeb data shows traffic to gemini.google.com was flat throughout December. Beginning and end points are nearly identical. - No competitive shift
ChatGPT continues to attract roughly three times as much web traffic as Gemini, despite its usage trending down.
What this means
- Gemini 3 may be a technical improvement
- But there is no measurable evidence it is strengthening Google’s AI position in the market
- The claim is narrative, not data-driven
Bottom line
- Stories can strengthen
- Narratives can harden
- But adoption leaves footprints
So far, Gemini 3 hasn’t left any.
The story may be strengthening.
The data is not.

